
Jakarta, Pintu News – Minggu ini, Aave mencatat kenaikan sebesar 5,2%, menunjukkan tren bullish yang mulai muncul. Analisis terhadap level kunci dan aktivitas pasar menunjukkan beberapa sinyal positif, namun para trader tetap berhati-hati. Dengan adanya pergerakan rata-rata yang mengindikasikan tren optimis, banyak yang bertanya-tanya, apa yang akan terjadi selanjutnya pada AAVE?

Rata-rata pergerakan 9 periode AAVE berada pada $245,64 dan rata-rata pergerakan 21 periode pada $243,10, keduanya menunjukkan crossover bullish dengan harga yang bergerak di atas kedua level tersebut. Ini menandakan momentum naik jangka pendek, meskipun diperkirakan akan ada perlawanan di kisaran $252-$256. Level resistensi berikutnya berada di $260, sementara dukungan tetap kuat di kisaran $243,50-$245,00.
Baca Juga: Peluang Tinggi Persetujuan ETF Litecoin dan Dogecoin, Apa Dampaknya Pada Pasar Crypto?

Berdasarkan data dari Coinglass, Minat Terbuka AAVE telah menurun sebesar 2,21%, mencapai $213,97 juta. Penurunan ini menunjukkan sedikit reduksi dalam partisipasi pasar. Namun, volume perdagangan mengalami lonjakan sebesar 29,42%, mencapai $499,94 juta, yang menandakan peningkatan minat pada pasar spot.

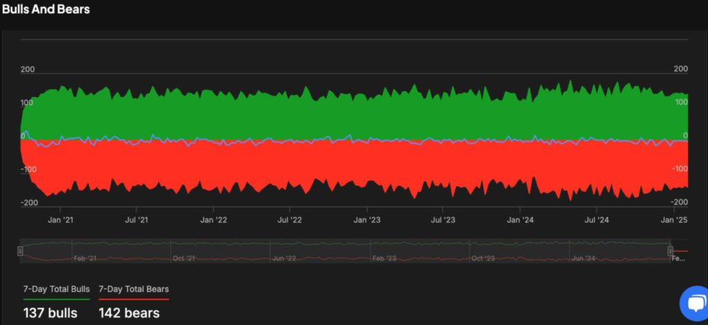
Data transaksi besar (≥$100.000) menunjukkan penurunan aktivitas, dengan hanya 159 transaksi dalam 24 jam terakhir. Puncak transaksi 7 hari terjadi pada 3 Februari dengan 1.070 transaksi, sementara titik terendah 7 hari terjadi pada 8 Februari dengan 144 transaksi. Penurunan ini mencerminkan aktivitas transaksi bernilai tinggi yang berkurang sejak Desember, ketika harga AAVE mendekati $385. Analisis sentimen menunjukkan pasar yang berhati-hati, dengan catatan 137 bulls dan 142 bears selama minggu lalu, menunjukkan sedikit kecenderungan bearish.

Meskipun AAVE menunjukkan tanda-tanda bullish, pasar tetap waspada dengan adanya penurunan dalam transaksi besar dan Minat Terbuka. Para investor dan trader disarankan untuk terus memantau perkembangan ekonomi dan pergerakan harga lebih lanjut sebelum mengambil keputusan investasi. Keseimbangan antara sentimen bullish dan bearish menunjukkan bahwa pasar mungkin masih menunggu lebih banyak data ekonomi atau pengembangan harga sebelum menentukan arah yang jelas.
Baca Juga: 6 Cryptocurrency yang Dinilai Analis Mampu Pimpin Tren Bull Run Selanjutnya
Dapatkan juga pengalaman web trading dengan berbagai tools trading canggih seperti pro charting, beragam jenis tipe order, hingga portfolio tracker hanya di Pintu Pro. Klik Daftar Pintu jika kamu belum memiliki akun atau pilih Pintu Login Web jika sudah memiliki akun.
*Disclaimer
Konten ini bertujuan memperkaya informasi pembaca. Pintu mengumpulkan informasi ini dari berbagai sumber relevan dan tidak terpengaruh oleh pihak luar. Sebagai catatan, kinerja masa lalu aset tidak menentukan proyeksi kinerja yang akan datang. Aktivitas jual beli crypto memiliki risiko dan volatilitas tinggi, selalu lakukan riset mandiri dan gunakan uang dingin sebelum berinvestasi. Segala aktivitas jual beli Bitcoin dan investasi aset crypto lainnya menjadi tanggung jawab pembaca.